DashBoard control de Proyectos IT

DashBoard control de Proyectos IT

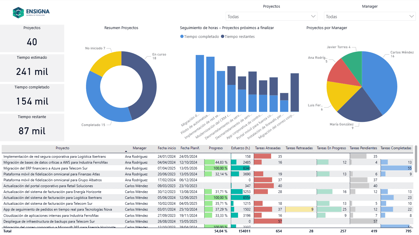
El objetivo de este proyecto es diseñar un dashboard de gestión y seguimiento de proyectos que permita analizar el estado de un portfolio de proyectos tecnológicos desde una perspectiva ejecutiva y operativa, simulando un entorno real de una empresa de tecnología.
DashBoard económico para un supermercado de gran superficie (Datos ficticios)

DashBoard económico para un supermercado de gran superficie (Datos ficticios)

Desarrollo de un cuadro de mandos para ser utilizados para supermercados de grandes superficies, para tener una vision mas general del negocio.